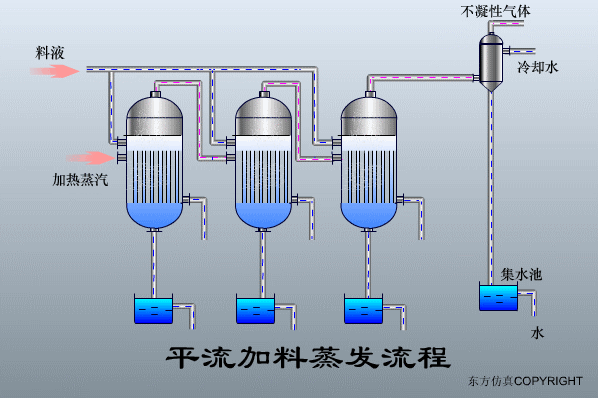
平流加料蒸發器


如需要產品及技術服務,請撥打服務熱線:13659219533
選擇陜西博泰達水處理科技有限公司,你永遠值得信賴的產品!
了解更多,請點擊www.wipog.com

西安污水處理公司 西安污水處理 怎么處理 西安污水處理設備 工廠污水處理工藝流程 印染廠污水處理工藝 污水廠

韩国伦理在线观看