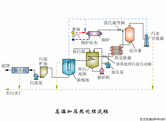
熱處理


如需要產品及技術服務,請撥打服務熱線:13659219533
選擇陜西博泰達水處理科技有限公司,你永遠值得信賴的產品!
了解更多,請點擊www.wipog.com

陜西水處理設備有限公司 水處理環保設備廠家 水處理設備專業公司 水處理設備 超純水純凈水 水處理設備

韩国伦理在线观看